AI-Powered Forensic Analysis Platform

Secfore Visualizer transforms complex forensic data into clear, actionable insights through our advanced AI Engine featuring vision-based analysis, intelligent search capabilities, and comprehensive visualization tools.

AI Engine-Powered Evidence Analysis & Visualization

Secfore Visualizer transforms complex forensic data into clear, actionable insights through our advanced AI Engine featuring vision-based analysis, intelligent search capabilities, and comprehensive visualization tools.

What makes Secfore Visualizer unique?

Our AI Engine-powered platform provides unparalleled insights into digital evidence, enabling investigators to uncover critical clues and accelerate case resolution:

  • AI Engine with vision-based image analysis and content detection
  • Full-text search with OCR and semantic search capabilities
  • Chronological timeline visualization for case flow
  • People intelligence with cross-platform contact analysis
  • Comprehensive financial analysis and transaction tracking
  • Integrated data processing and decoding capabilities
  • Professional reporting with forensic integrity
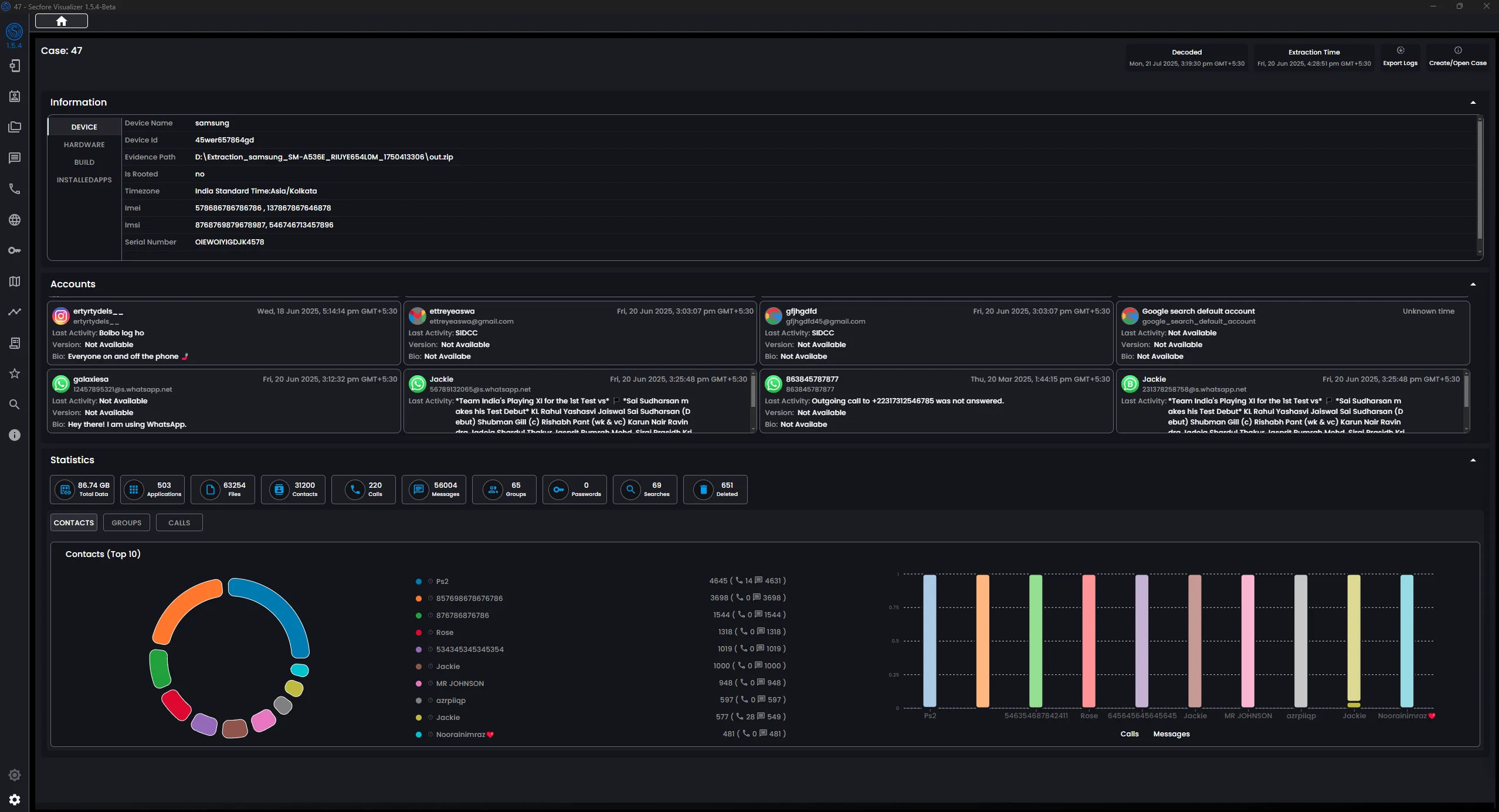
Secfore Visualizer Dashboard Overview

Why Choose Secfore Visualizer?

Advanced capabilities designed for professional forensic investigators and analysts

🤖

AI Engine Analysis

Advanced AI Engine with vision-based image analysis, content detection, OCR technology, and semantic search provides unique insights and critical clues that traditional analysis methods might miss.

📊

Visual Analytics

Comprehensive data visualization with interactive dashboards, charts, and timelines. Transform complex data into clear, actionable insights at a glance.

🔍

AI-Powered Search

Full-text and semantic search powered by our AI Engine. OCR technology extracts text from images and documents, with context-aware indexing and intelligent content discovery across all data sources.

⚖️

Forensically Sound

Maintains legal compliance with cryptographic hash verification (MD5, SHA-1, SHA-256, SHA-512). Professional reporting for court-admissible evidence.

Core Analysis Modules

Comprehensive evidence analysis tools powered by advanced AI and visualization technology

Advanced Analysis Capabilities

Specialized tools for comprehensive evidence analysis and investigation

Geolocation Analysis

Geolocation Analysis

Comprehensive location understanding by merging EXIF data, messaging location data, and Google Timeline integration.

AI Gallery Analysis

Vision-Based Image Analysis

Advanced AI Engine with vision-based image classification, face detection, content recognition (nudity, weapons, vehicles), OCR text extraction, and intelligent contextual search capabilities.

Smart View Analysis

Smart View

Combined communication and media data for complete context with realistic representation across all messaging platforms.

Ready to Experience Secfore Visualizer?

Ready to evaluate Secfore's forensic capabilities? Request your trial.